Ibms楼宇运维
Ibms楼宇运维
admin
发布时间:2025-02-14
浏览: 次 在城市化进程加速和科技飞速发展的当下,传统楼宇在运营管理、能源利用、用户体验等方面的局限性日益凸显。为满足现代人们对高品质办公和生活环境的追求,提升楼宇运营效率与竞争力,智慧楼宇系统应运而生。它融合物联网、大数据、人工智能、云计算等前沿技术,实现楼宇全方位智能化管理,打造安全、舒适、高效、绿色的现代化空间。
一、建设目标
1、高效运营管理:借助智能化手段,优化楼宇设备管理、设施维护、人员调度等流程,实现楼宇运营的自动化与精细化,降低运营成本,提高管理效率。
2、提升用户体验:为楼宇内用户提供便捷、舒适的服务,如智能门禁、便捷停车、环境智能调节等,满足用户对高品质空间的需求,提升用户满意度与忠诚度。
3、强化安全保障:构建全方位安全防护体系,涵盖安防监控、消防预警、应急处置等,实时监测楼宇安全状况,及时发现并处理安全隐患,保障人员生命财产安全。
4、促进绿色节能:通过智能能源管理系统,实时监测与优化能源消耗,推广绿色节能技术与设备,降低能源浪费,实现楼宇可持续发展。
二、系统架构
1、感知层:部署各类传感器与智能终端,如温湿度传感器、空气质量传感器、烟雾报警器、门禁读卡器、摄像头、智能电表、水表等。这些设备实时采集楼宇内环境参数、设备运行状态、人员出入信息、能源消耗数据等,为系统提供基础数据支持。
2、网络层:采用有线网络与无线网络相结合的方式。有线网络以光纤为主,构建高速稳定的骨干网络,用于传输大量关键数据;无线网络部署 Wi-Fi、蓝牙、ZigBee 等,满足移动设备与物联网设备的连接需求,实现数据的快速传输与交互。同时,配备网络安全设备,保障网络通信安全。
3、平台层:搭建智慧楼宇综合管理平台,包含数据中心、物联网平台、大数据平台、人工智能平台等。数据中心集中存储和管理各类数据;物联网平台实现设备的互联互通与统一管理;大数据平台对海量数据进行分析挖掘,提取有价值信息;人工智能平台利用机器学习、深度学习算法,实现智能决策与预测。
4、应用层:基于平台层的技术与数据,开发各类应用系统,如智能安防系统、智能能源管理系统、智能环境控制系统、智能设施管理系统、智能服务系统等,为楼宇运营管理与用户提供具体功能服务。
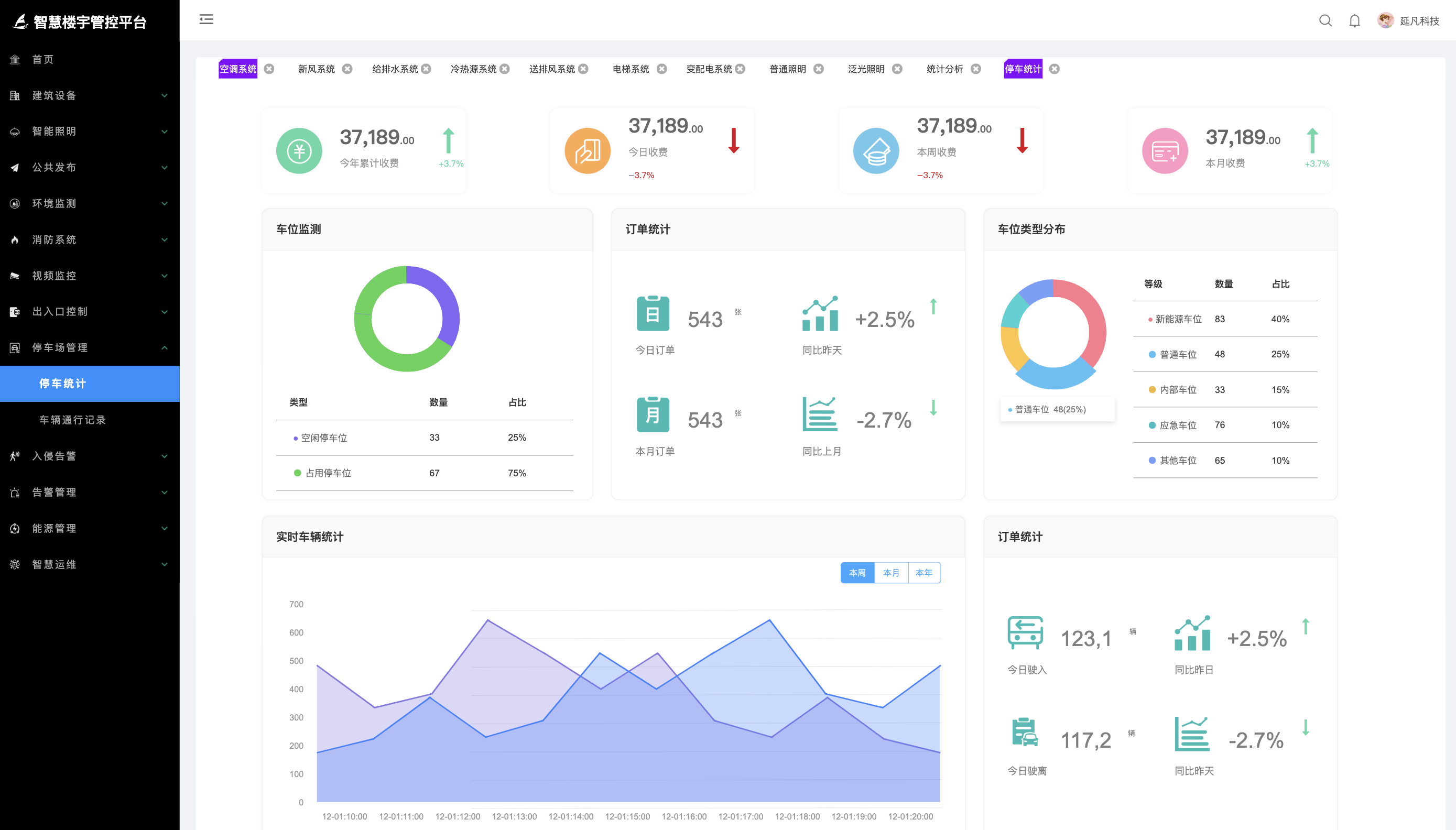
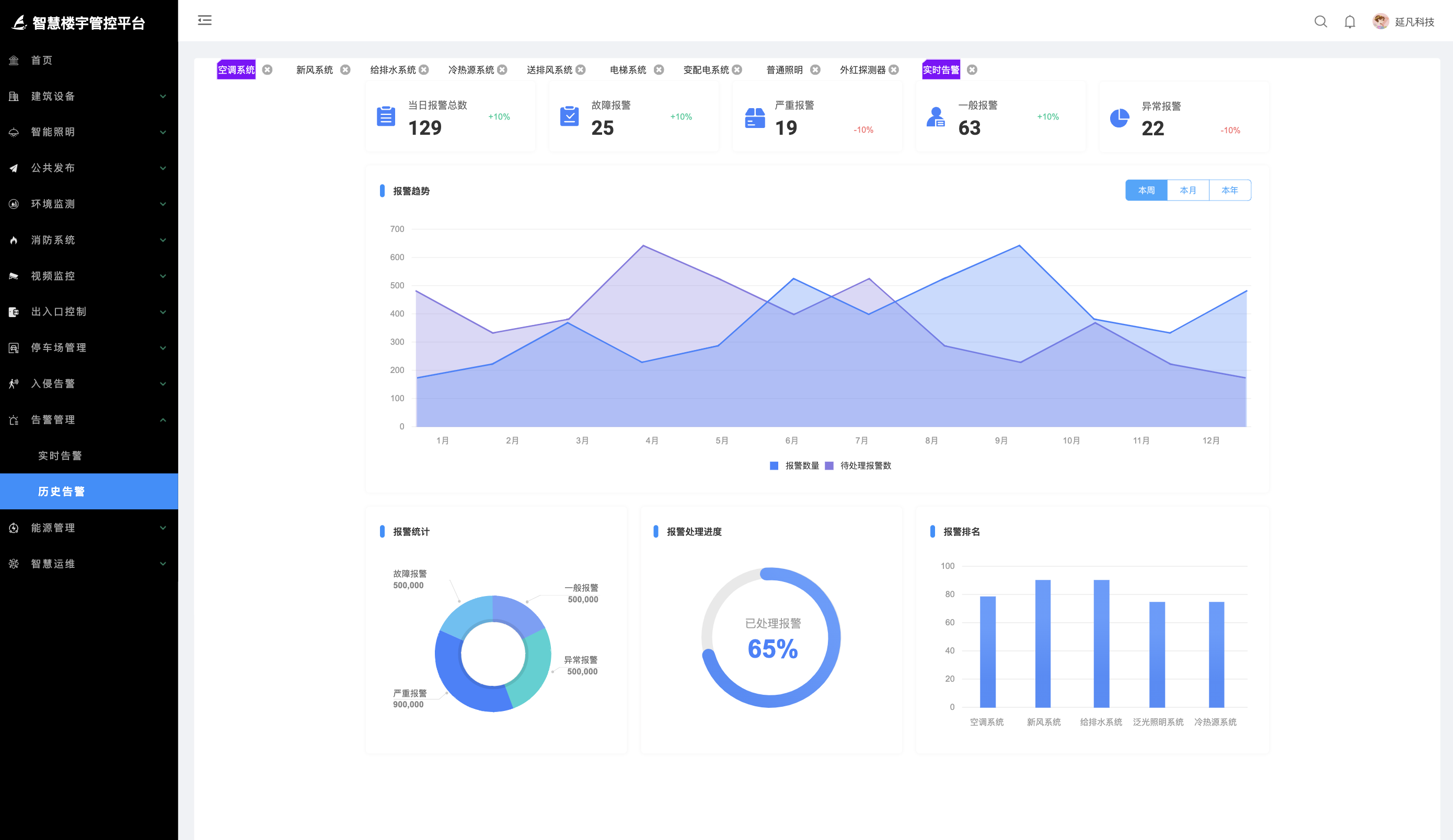
三、产品演示





















